
Oracle Roving Edge Infrastructure is a cloud-integrated edge service that extends the power of the cloud beyond the data center, allowing organizations to run selected cloud capabilities in remote and austere environments. Public service agencies and governments can deploy Oracle’s Roving Edge Device (RED) on the field to collect vast amounts of data on emergency services, weather observations, traffic monitoring, or military operations. In this blog, learn how a hackathon group used Oracle RED in conjunction with Oracle Cloud Infrastructure (OCI) to collect internet of things (IoT) sensor data in the field.
Initially developed for the intelligence and defense communities, RED is designed to take OCI to the world’s most remote regions where connectivity is often impossible. When Roving Edge became available to commercial customers, the Deloitte OCI team began considering use cases and learning more about the device’s capabilities.
How the Deloitte team used REDs and OCI
Thanks to Deloitte’s top-tier status in the Catalyst Program, the team deployed a RED and ran a Roving Edge “hackathon.” They used edge devices like RED in combination with OCI cloud native services, demonstrating its capability to operate in a connected, semiconnected, or disconnected mode. The hackathon planned to use Roving Edge to collect, collate, and synchronize IoT sensor data with a central data warehouse and time series analytics dashboard.
As shown in the following architecture diagram, the team aimed to have a service running on a Linux server hosted by Roving Edge. This service periodically polled an IoT controller for the latest sensor data, then wrote the salient information to a common file format in an object storage bucket hosted by Roving Edge. Then, using the native object storage synchronization capabilities, Roving Edge pushed the new files to a central OCI Object Storage bucket.
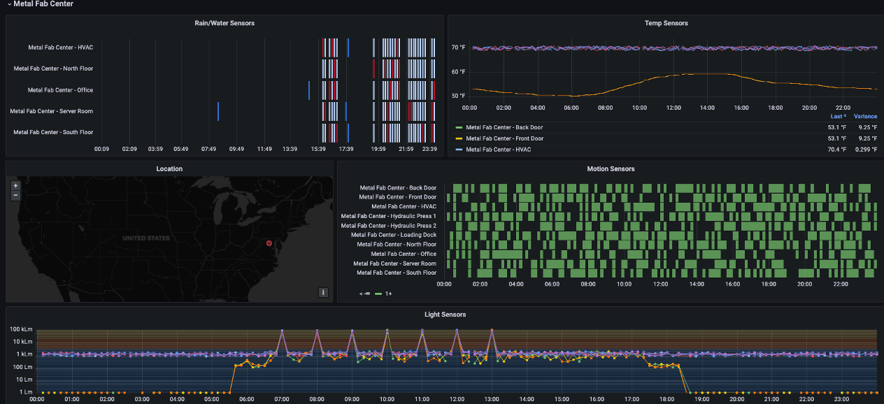
When received by OCI, the Events service recognized the new file and initiated a function that loaded the data to a MySQL cloud service database. At that point, the data was viewable on a central Grafana dashboard where operations staff can view the latest sensor information across all facilities.

When the team physically received the Roving Edge, they connected the device to an on-premises network and started the deployment process. Following the online documentation, getting Roving Edge up and running was straightforward. When the device was unlocked, the team installed the necessary certificates on local machines and quickly connected to the dashboard. Thanks to the familiar OCI look and feel, creating users, setting up a network, and deploying servers from loaded images were easy.
The team chose to use a standard OEL 8 image but had a variety of images on-hand, such as GoldenGate and WebLogic. One of the critical steps that the team recognized was the importance of updating the yum repository information to point at publicly available yum repositories. By default, Roving Edge images are built to operate using local repositories or those hosted in OCI. So, the configuration was a quick change to the repo files found in /etc/yum.repos.d by updating the base url to use yum.oracle.com.
After updating the server with the latest packages from yum, the team tested connectivity to the IoT controller. After establishing connectivity, the team set up synchronization jobs for the object storage buckets on a straightforward scheduling page where the team chose how often to attempt to push the data to OCI and what to do in the event of lost or restored connectivity.
The team next wrote a Python script for a cron job to run every minute. The script pulled data from the various IoT REST APIs, aggregated the data into a JSON file, and wrote that file directly to OCI Object Storage using the OCI SDK for Python. After the usual amount of testing, tweaks, retesting, more tweaks, and more retesting, the script produced precisely what the team wanted. Like magic, the file started appearing on Roving Edge object storage and was pushed to OCI without any more difficulty.
Then, the team wrote a custom Oracle function using Python and the OCI SDK for Python to read the file from the OCI Object Storage bucket, parse the data, and insert it into the data warehouse. After the tests were run and the data showed up as wanted, the team capped it off by defining an event to fire every time a new file was written to Object Storage. The event pushed the file information to the Oracle function, which loaded the data to the data warehouse.
Within minutes, the team saw data populate into the data warehouse, and the dashboards lit up. To further expand the use case, the team used available weather data for the various locations sending IoT information to mash up a dashboard to correlate weather events with sensor events, as shown in the following figure.

The results
In the end, the Deloitte team learned the following information when setting up the RED:
-
Reading and understanding the documentation and planning for the initial setup was critical.
-
Like any technical solution, it took people who understood the technology, mainly on-premises networking and OCI skills, to deploy the device properly.
-
If the team had to do it over again, they would have spent more time developing the solution in OCI and packaged a complete solution in the form of an image to be deployed to the RED on day one instead of developing directly on the device. For the hackathon, the team was better off working now on the device.
Conclusion
This simple use case was great for getting a hands-on working knowledge of Roving Edge and showing the basics of what the device can do, but it only scratched the surface of its capabilities. When it comes to this device’s value, it has much more capability to explore, including high-performance computing (HPC). Built into the core of Roving Edge is also a powerful GPU that allows on-site and on-the-fly AI and machine learning (ML) modeling. Imagine what these processes can do for government organizations and healthcare providers that can analyze data on-site in remote locations with ever-evolving ML models.
For more information, see the following resources:
One of our Oracle Government Cloud Partner Architects for Deloitte wrote this blog post. For the original blog post, see First Hands-On with Roving Edge.
