Contributors: Chris Gurley, Santiago Bravo, Manasa Kambala
OCI Ops Insights (OPSI), part of the Oracle Cloud Observability and Management platform, is a solution that helps reduce enterprise capital expenditure and improve applications throughput through data-driven capacity planning and performance management. OPSI is enhanced on a continuous basis. This blog details the latest feature additions.
Cloud-native Exadata Cloud@Customer Support
The new OCI Management Agent support now simplifies the performance and capacity optimization of Exadata Cloud@Customer (ExaDB-C@C) deployments. This enhancement includes rich out-of-the-box insights and dashboards for monitoring mission-critical Oracle databases 19c and higher, running on Exadata Cloud@Customer. See how to track the workload, identify top-performing databases by load, and pinpoint optimization areas as shown in the dashboard below.
Review the following blog for more details on this new capability.
HeatWave MySQL Insights
We have recently introduced support for HeatWave MySQL database systems. This brings the best of ML-based resource usage trending and capacity planning, performance and workload analysis, free-form data explorer based exploration, and custom dashboard capabilities to the Oracle Cloud. Review a recently released blog for full details on this added support.
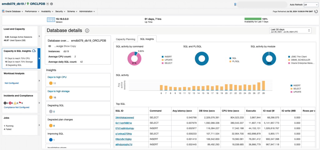
Enhanced Enterprise Manager with Cloud Extensions
The integration with Oracle Enterprise Manager, Oracle’s management on-premises solution, continues with the introduction of EM Cloud Extensions. Take advantage of the OPSI service’s rich features directly in the EM interface. View SQL performance insights, database capacity planning, and forecasting information in the context of a database, right on the EM’s Database Home page. In addition, once upgraded to EM 13.5 RU23 and Ops Insights is enabled for your database, you can continuously benefit from the latest enhancements to these OPSI database functionalities. The captures below show an example of capacity planning details and SQL insights for an EM-managed target that has also been discovered in OPSI.
To learn more, be sure to review the following blog.
Password-less enablement for Autonomous Databases in Ops Insights
Enabling the full power of Ops Insights for Autonomous Databases, also known as “Full feature set”, is now more convenient and secure by leveraging the IAM-based database access. This MOS note details the prerequisite steps to enable IAM within the database and how to enable an Autonomous database:
1. Create a dynamic group representing the databases to be enabled for Ops Insights.
2. Enable the database for Ops Insights, in a single step, as shown in the figure below:
For more details, see Enable Autonomous Databases & Full Feature Support.
View associated costs within Capacity Planning
In addition to trending and forecasting usage, Ops Insights now allows an alternate viewing of this data in terms of “cost”. In the context of a single database, navigate to the Capacity Planning and Storage for Autonomous Databases CPU tab and click the “Show cost” option. It provides a view of the usage cost, allocation, and any unused allocation, further highlighting the scaling potential cost savings.
The unit price for the cost shown within the chart can be customized based on the tenancy’s discount percentage as well as the preferred currency.
Analyze deleted hosts
Ops Insights Host Capacity planning now provides the ability to include disabled or terminated hosts in the last 30 days. In combination with auto-enable, this feature provides insights on short lived (ephemeral) instances. These are instances that may be part of node pools scaling events or manually created/terminated. Instances should be available for at least an hour to collect the required metrics. Simply select to include “Any state”:
The insights will include details as shown below:
Get started today!
Find OPSI under the Observability and Management menu in the Oracle Cloud Console. The service is accessible through the Console, CLI, and REST API and is already available in all commercial regions, with Government regions coming soon. OPSI is available to use with Autonomous Databases, external databases (Oracle Databases deployed on-premises), and Oracle Cloud Databases on bare metal, VMs, and Exadata Database Services on Dedicated Infrastructure and Exadata Cloud at Customer.
Use the newly launched OCI Generative AI powered Oracle Support Digital Assistant to eliminate the need to manually search through the O&M documentation. The Support Digital Assistant provides quick, accurate answers directly within the OCI console interface. In addition to the answering the query, it also provides references and links to exact sections of our comprehensive product documentation. Learn more about it here.
To test drive this feature and many other features in OPSI before even signing up for the service, try the demo mode or try it by signing up for Livelabs.
Not yet a customer? Sign up for an Oracle Cloud Infrastructure trial account!
Resources
- Explore Ops Insights
- Observability and Management – Ops Insights blog space
- Ops Insights Technical Content
- Hands-on lab: Get Started with Oracle Cloud Infrastructure Ops Insights
- Ops Insights Videos, including “How-to” videos
- Integrating Enterprise Manager with OCI Services
- Pricing
- ADDM Spotlight provides strategic advice to optimize Oracle Database performance and how to enable full feature support for your Autonomous Databases
- Enable Cross-Service Dashboards.
- OCI Data Regions
