本記事はMurtaza Husainによる”Get ML-enriched Capacity Planning and SQL Insights in Enterprise Manager via Cloud Extension“の日本語翻訳版記事です。
OCI Ops Insights (OPSI) サービスはOracle Cloud Observability and Management Platformの一部であるクラウドネイティブ・ソリューションです。OPSIは、さまざまなリソースからテレメトリ データを収集して分析し、企業成長を計画するのに役立ちます。データ主導の容量計画とパフォーマンス管理の実行に役立ち、企業の設備投資を削減し、アプリケーションのスループットを向上させます。OPSIは、Oracle Enterprise Manager(EM)との新しい統合を通じて、エンドユーザ・エクスペリエンスを充実させるために引き続き強化されています。EM13.5の最新リリースであるリリース・アップデート23では、EMのデータベースの長期分析機能をシームレスに拡張する新しい機能であるEM Cloud Extensionが提供されます。
EM Cloud Extensionの機能強化により、OPSIサービスの豊富な機能をEM インターフェイスで直接利用できるようになります。SQL パフォーマンスの分析情報、データベース容量計画、データベースのコンテキスト内での予測情報を、EM のデータベース・ホーム ページで表示できます。さらに、EM 13.5 RU23にアップグレードしてこの機能を有効にすると、これらのOPSI データベース機能の最新の機能強化を継続的に活用できます。
EM Cloud Extension のユースケース
EM Cloud Extension機能を使用すると、EM管理者またはDBAはEMの補完的なOPSI機能のメリットを享受できます。主な使用例は以下のとおりです。
- Enterprise Managerの補完的なインサイト
- EMインスタンスにパッチを適用する必要のないシームレスなクラウド機能
- EMのスケーラビリティのために、集中的な分析タスクをクラウドにオフロード
EM Cloud Extensionコンソールエクスペリエンス
EMからEM Cloud Extensionにアクセスするには、[ターゲット]メニューに移動して[データベース]サブメニューをクリックし、任意のデータベースを選択します。次に、データベースのホームページに移動します。このページでは、選択したEM管理データベースが OCI で OPSI サービスに対して有効になっていない場合、図1に示すように次のページが表示されます。このページは、既存のEM ユーザーが OPSIサービスと、Capacity Planningや SQL Insightsなどのその補完機能を理解するのに役立ちます。また、選択したEM管理データベースに対してEM Cloud Bridge 機能を介してOPSI サービスを有効にするために必要な手順も含まれています。
選択したEM管理データベースがOCI for OPSIサービスで有効になっている場合は、ページの左側に適切な情報が入力されて「CapacityとSQL Inisghts」タイルが表示されます。右側には、Capacity PlannningとSQL Insightsの2つのタブが表示されます。
Capacity Planningタブ(図 2を参照)には、次の機能があります。
- 長期の過去データと機械学習を使用して、データベース・リソースの消費を分析および予測します。
- 過剰に使用されているサーバーと十分に使用されていないサーバーを特定して管理し、ワークロードを移動したり、リソースの割り当てを調整したりすることで、リソースの使用を最適化し、将来のパフォーマンスを最大化します。
- CPU、ストレージ、メモリ、I/Oなどの基盤となるインフラストラクチャ・レベルの容量に関するすぐに使用できる分析情報を提供します。
- 特定の期間に有効化されたリソース全体の外れ値を識別し、AutoMLベースの予測アルゴリズムを使用して、複雑なワークロードの将来の需要を予測します。
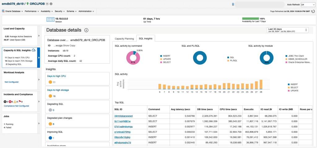
SQL Insightsタブ (図 3) には、データベースで実行されている SQL ワークロードの概要が表示されます。これには、データベースに関する基本情報(バージョン、コア、インスタンス)と、データベースから定期的に収集される SQL(一意の数と1日あたりの平均数) が含まれます。また、コマンドおよびモジュール別の合計時間や、SQLまたはPL/SQLに費やされた時間の比率などの SQL アクティビティの内訳も含まれます。データベース・レベルの分析情報タイルには、分析情報のタイプ(低下、計画変更による低下、新規、改善中のSQLなど)別に SQL が定量化されます。SQL アクティビティは、選択した期間別にコマンド タイプ別に分類されて表示され、時間の経過に伴うワークロード タイプの変化に関する分析情報を提供します。実行対解析比率、SQL数、無効化のグラフにより、時間の経過に伴う重要なアプリケーション・ワークロード特性が明らかになります。
EM Cloud ExtensionのSQL Insightsによるデータベース・パフォーマンスの問題のトリアージ
たとえば、世界中のお客様が使用するWebアプリのアプリケーション開発者だとします。最近、お客様から、販売アプリケーションからの応答時間が遅いことや、データが保存されない問題があることが報告されています。このようなパフォーマンスの問題を調査する1つの方法は、データベースのコンテキストでEM Cloud ExtensionのSQL Insightsタブから開始することです。
SQL Insightsタブの上位 SQLテーブルに基づいて、データベースの劣化を引き起こした可能性のある1つまたは複数のSQL IDに主な原因を絞り込むことができます。SQL_IDの1つをクリックすると、OPSIのSQL Insightsアプリケーション内でSQL分析ダッシュボードが開き、プラン・ウィジェット別の平均レイテンシが表示されます。同様の結果は、同じくデータを視覚化できるSQL Explorerなどの補完的なアプリケーションを使用して検証することもできます。
注意: 容量計画とSQL Insights機能を使用するには、OCI Ops Insightsサービスへのサブスクリプションが必要です。EM管理対象ターゲットがOCI Ops Insightsサービスに対して有効になり、EM Cloud Bridgeを通じて構成されると、CapacityとSQL Insightsタイルに情報が入力され、詳細ページに情報が表示されます。
MLを活用したCapacity Planningを今すぐ始めましょう
OPSIは、Oracle Cloud コンソールの「監視と管理」メニューにあります。このサービスには、コンソール、CLI、および REST APIからアクセスできます。OPSIは、Autonomous Database、外部データベース(オンプレミスにデプロイされたOracle Database)、ベアメタル上のOracle Cloud Database、VM、専用インフラストラクチャおよびExadata Cloud@Customer上のExadata Database Servicesで使用できます。
サービスにサインアップする前に、この機能やOPSIの他の多くの機能を試すには、 テナンシを使用してデモ・モードを試すかLivelabsにサインアップしてデモ モードを試してください 。
まだお客様ではありませんか? Oracle Cloud Infrastructure trial accountにサインアップしてください。
リソース
- Oracle Cloud Observability and Management Platform
- Explore Operations Insights
- Hands-on lab: Get Started with Oracle Cloud Infrastructure Operations Insights
- Operations Insights Videos
- Operations Insights Technical Content
- Integrating Enterprise Manager with OCI Services
- Pricing
- Oracle Cloud Observability and Management Platform
- OPSI Technical Content
OPSIに関するその他のブログについては、 Observability and Management – OPSI blog spaceをご覧ください。
OPSIのお客様は、新しくリリースされたOCI Generative AI搭載の Oracle Support Digital Assistantを使用できるようになりました。このDigital Assistantを使用すると、O&Mドキュメントを手動で検索する必要がなくなり、OCI コンソール・インターフェイス内で直接、迅速かつ正確な回答が得られます。クエリに回答するだけでなく、包括的な製品ドキュメントの正確なセクションへの参照とリンクも提供されます。詳細については、 こちらをご覧ください。